演示
中文
产品下载 - Arbess
直接下载,支持本地一键安装,满足企业各种安全管控需求
Arbess
持续集成与发布管理V2.2.4 2199
下载安装
Docker下载(x86_64)
494.69MB
Linux下载(centos)
169.01MB
Windows下载
163.25MB
MacOS下载
281.56MB
在线安装
Docker
Linux(x86_64)
Linux(arm)
x86_64
arm
wget -O tiklab-arbess-2.2.4.tar.gz https://install.tiklab.net/app/install/arbess/V2.2.4/tiklab-arbess-2.2.4.tar.gz
docker load -i tiklab-arbess-2.2.4.tar.gz
docker run -itd --name=arbess -p 9200:9200 tiklab-arbess:2.2.4
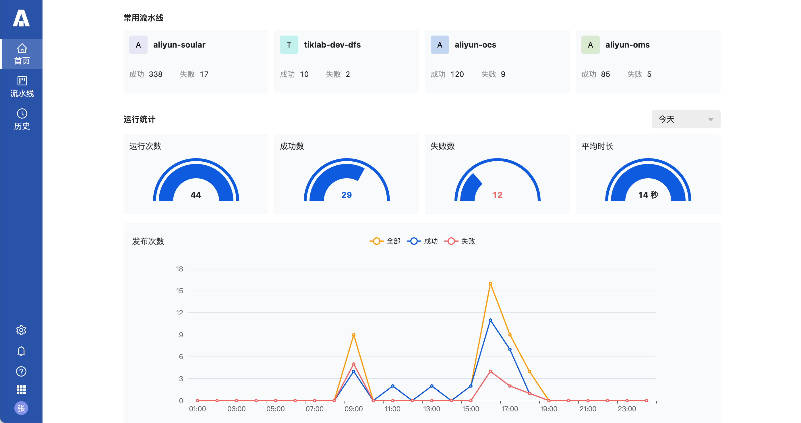
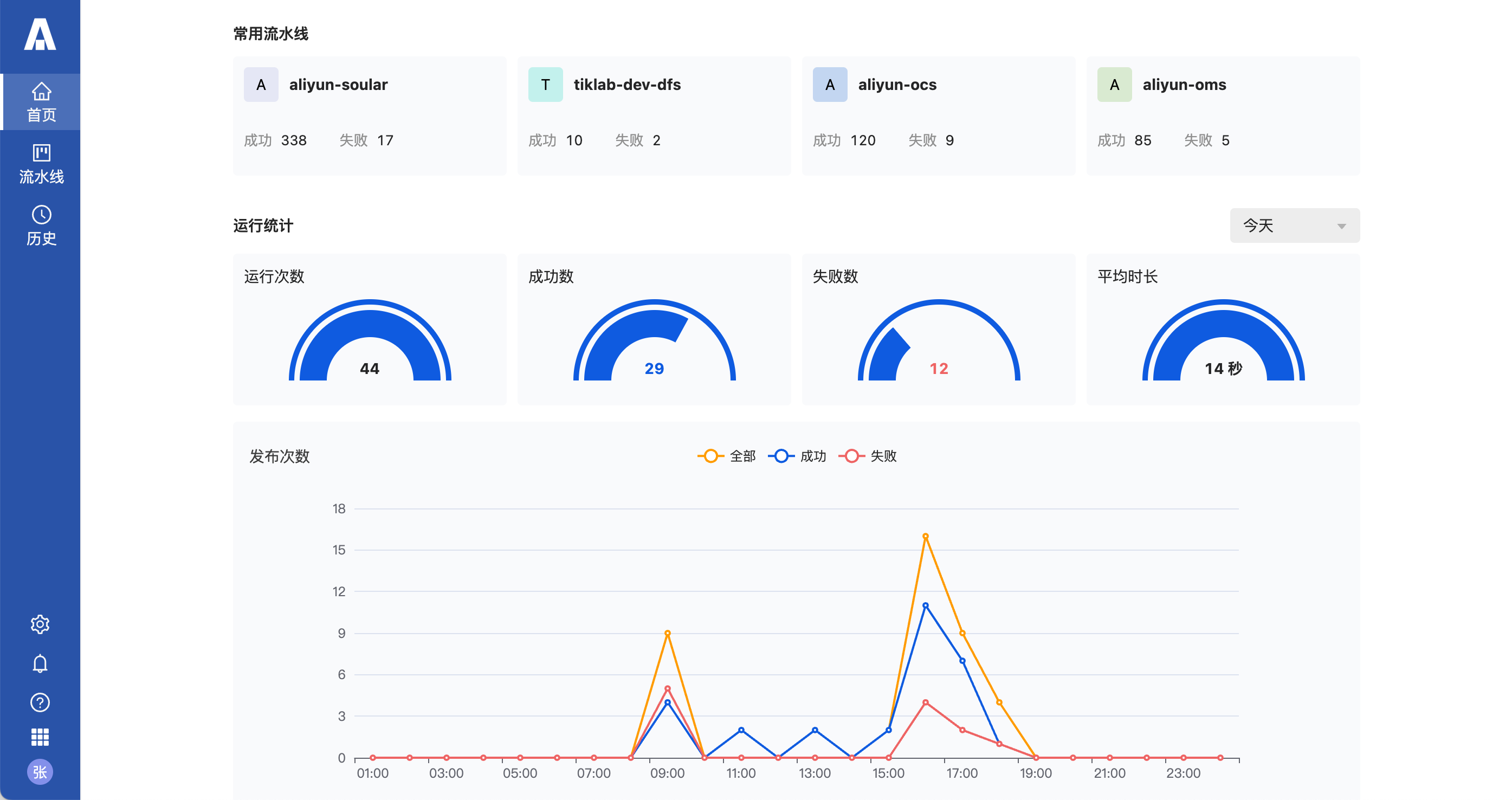
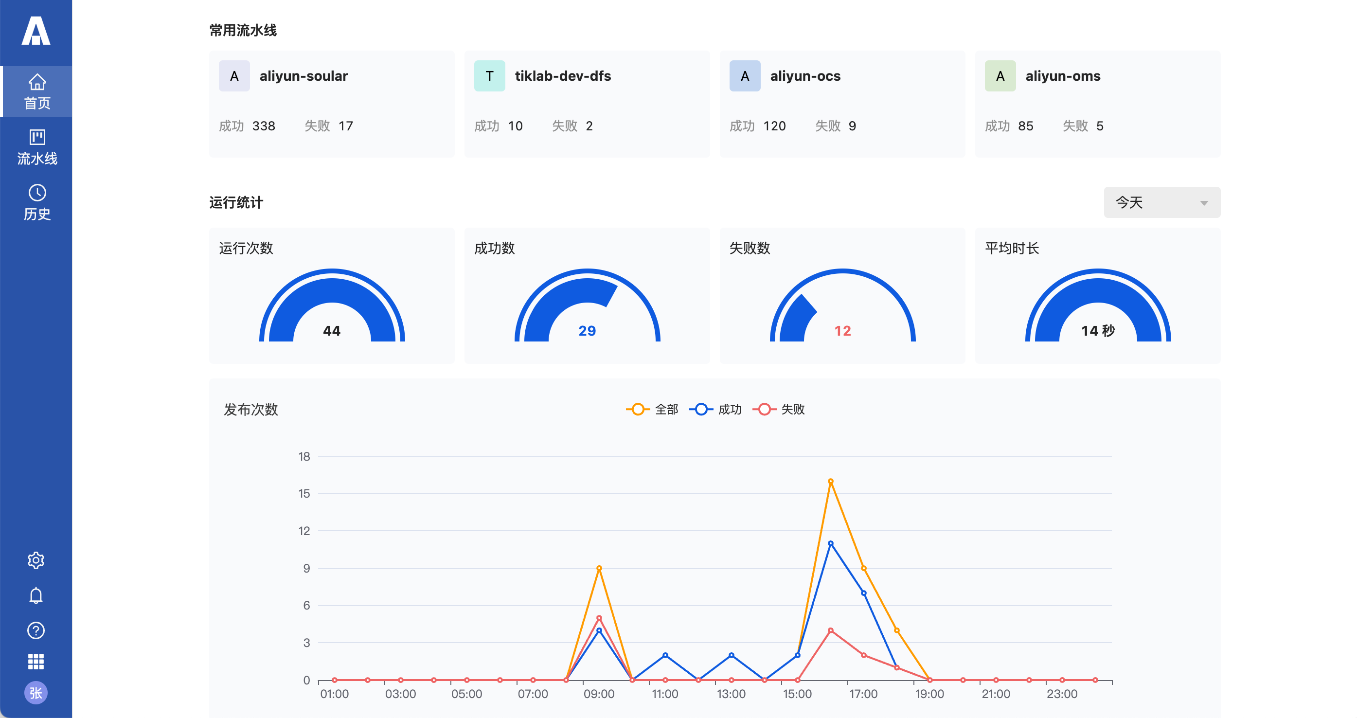
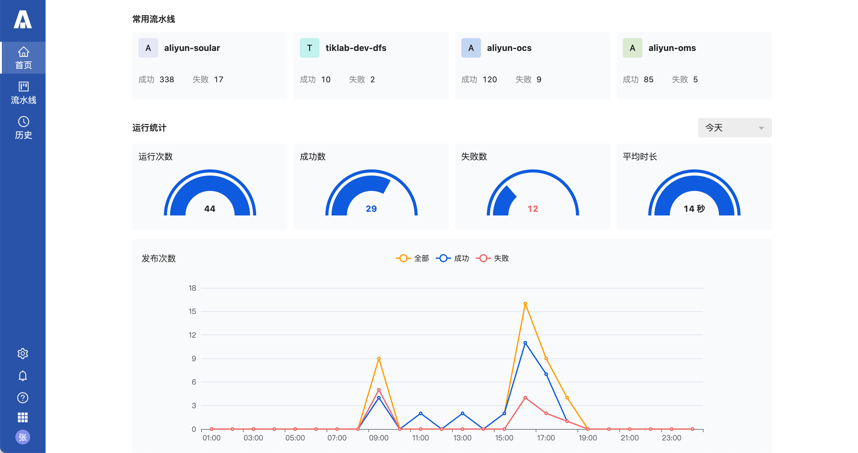
预览
版本介绍



历史版本
版本V2.2.3
发布于2026-02-06
下载
版本V2.2.2
发布于2026-01-30
下载
版本V2.2.1
发布于2026-01-09
下载
版本V2.2.0
发布于2025-12-19
下载
售前咨询
微信扫码